B站运营,B站游戏数据如何分析?
来源:网络收集 点击: 时间:2024-02-19【导读】:
快速查看游戏数据工具/原料more联网的电脑方法/步骤1/6分步阅读
2/6
3/6
4/6
5/6
6/6
通过游戏名称、游戏商、游戏分类、游戏状态、游戏评分、评分人数来进行搜索相应的游戏信息
2/6选择想要查看的游戏,点击分析进入游戏详情页即可了解游戏核心一览,通过这些数据能够了解游戏近期的推广数据表现。
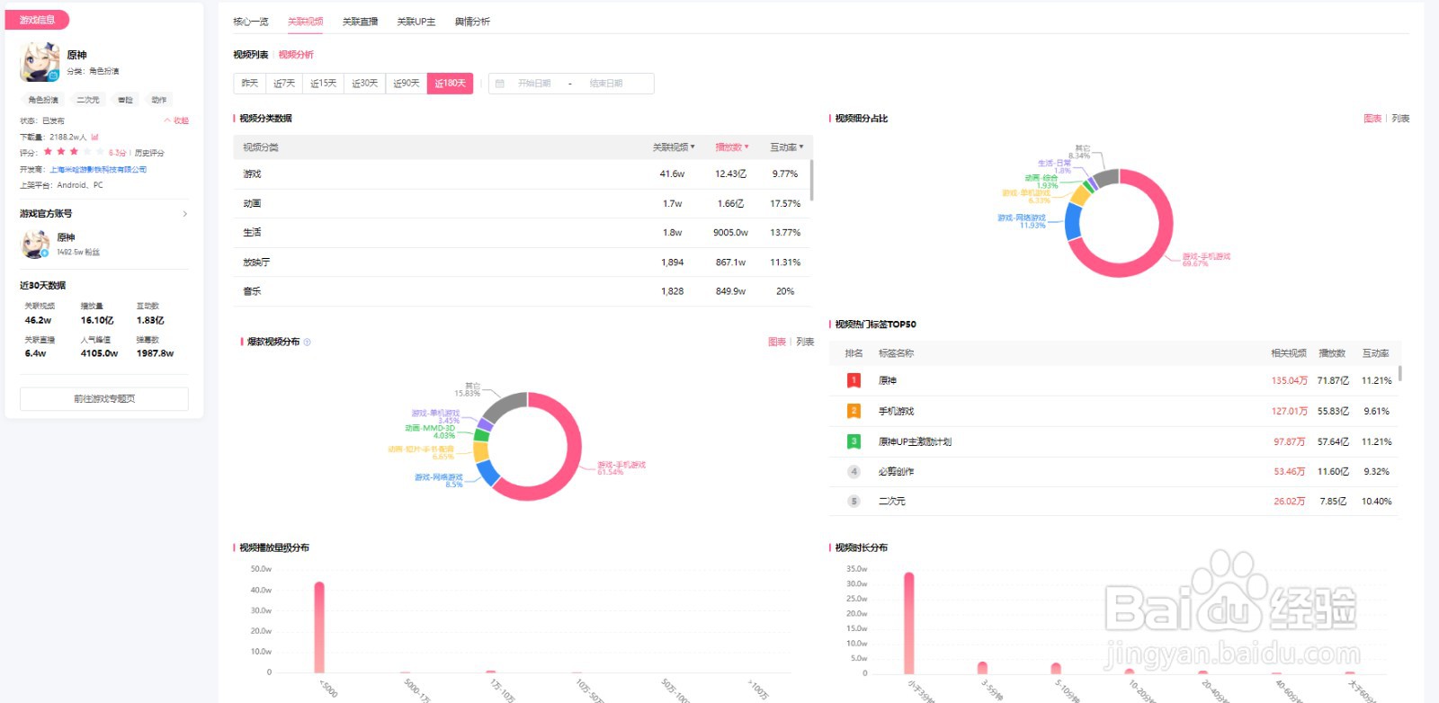
3/6通过关联视频能够查看游戏相关联视频及视频分析,了解游戏推广效果。

4/6通过关联直播了解与游戏相关联的直播场次、人气峰值、礼物收益、弹幕数等数据
5/6通过关联up主能够了解有多少up主进行推广,了解UP主的粉丝数和相关的游戏视频数据,快速发现游戏推广优秀的UP主信息,促进与UP主游戏合作。
6/6通过舆情分析能够了解游戏评论热词、评论词云、热门评论等数据,分析该游戏是否受用户的关注和喜欢
版权声明:
1、本文系转载,版权归原作者所有,旨在传递信息,不代表看本站的观点和立场。
2、本站仅提供信息发布平台,不承担相关法律责任。
3、若侵犯您的版权或隐私,请联系本站管理员删除。
4、文章链接:http://www.1haoku.cn/art_82782.html
上一篇:DNF热血街区怎么打沙影贝利特怎么操作
下一篇:pixiv pid怎么用
订阅